工艺技术
We are a high-tech company dedicated to R&D and sales of environmental protection equipment, focusing on solving sludge treatment, drying efficiency, and environmental compliance issues for multiple industries.
- Home
- 污泥焚烧⼲化处理工艺
污泥焚烧⼲化处理工艺
聚焦污泥处置全链条服务,构建“技术研发-设备制造-工程实施”体系:-以闭路循环干化、协同干化、旋转沸腾干燥为三大核心技术;自主研发WZX旋转沸腾干燥机,突破粘壁控制、热能循环难题,实现二噁英零生成、90%热效率;-业务覆盖市政/工业污泥干化焚烧系统设计、特种干燥设备制造、烟气净化工程集成,服务发电、造纸、化工等20余行业,以“技术+设备+服务”推动污泥资源化。
工作原理
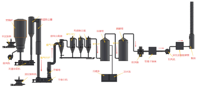
污泥焚烧干化处理采用了国外普遍采用的污泥干燥+焚烧工艺,以天然气、燃料油或者生物质燃料、煤等为辅助燃料焚烧污泥,同时提供高温烟气供干燥机使用。利用焚烧炉高温烟气进行污泥干燥后,烟气进入后续旋风分离器、布袋除尘器以及专门排放处理设备,以达标排放。
系统特点
①设备结构紧凑,装置占地面积小。
②热利用率高。
③楔形桨叶具有自净能力,可提高桨叶传热作用。
④气体用量少,可相应的减少或省去部分辅助设备。
⑤适应性广,产品干燥均匀性高。
⑥适用于多种干燥操作。
②热利用率高。
③楔形桨叶具有自净能力,可提高桨叶传热作用。
④气体用量少,可相应的减少或省去部分辅助设备。
⑤适应性广,产品干燥均匀性高。
⑥适用于多种干燥操作。
工艺优势
仓储:
湿污泥料仓为密闭的地下料仓,仓体上方配设密封门用于防止异味逸出。
节能:
生物质代替天然气做燃料,来源广、成本低,实现了秸秆资源的综合利用。
污染排放:
烟气达标排放,污水由厂区污水处理站处理后达标排放,排污口规范化设置。
适用范围广:
能处理含水率90%以下任何一种污泥。
污泥干化焚烧工艺先进可靠:
在对污泥焚烧处理的同时,利用其焚烧产生的热能进行污泥预干化和空气预热。采用流化床燃烧技术焚烧污泥,焚烧充分彻底。
湿污泥料仓为密闭的地下料仓,仓体上方配设密封门用于防止异味逸出。
节能:
生物质代替天然气做燃料,来源广、成本低,实现了秸秆资源的综合利用。
污染排放:
烟气达标排放,污水由厂区污水处理站处理后达标排放,排污口规范化设置。
适用范围广:
能处理含水率90%以下任何一种污泥。
污泥干化焚烧工艺先进可靠:
在对污泥焚烧处理的同时,利用其焚烧产生的热能进行污泥预干化和空气预热。采用流化床燃烧技术焚烧污泥,焚烧充分彻底。
系统配置
① 辅助生物质输送和给入系统
包括上料机、料斗、远程可调给料机、进料管、风力输送等。
② 生物质燃料和干污泥混合焚烧系统
包括一次焚烧室、二次焚烧室、混合降温室、高温排渣装置、干污泥远程可调给料机等组成。
③脱硝系统
由SNCR脱硝装置、PLC 控制箱、阀门等组成。
④除尘系统
包括高温除尘器、进风分配管、灰斗、支架、汇风管、自动出灰装置、旋风除尘器本体、保温、滤袋、袋笼、脉冲阀、PLC 控制箱、出灰螺旋、储气罐、空压机、布袋除尘器本体、滤袋、阀门、布袋蛟龙等。
⑤污泥干燥系统
由污泥干燥机、污泥料斗、污泥搅拌机、污泥输送机、进风分配管、出风管等组成。
➅碱洗系统
包括碱洗塔本体、风机、喷淋装置、循环泵、阀门等。
⑦洗涤除臭系统
包括等离子除臭装置本体、等离子发生器、循环泵、阀门等。
⑧烟风系统
包括一次风机、二次风机、引风机、连接烟道、连接风道、烟囱等
⑨电气仪表控制系统
包括电气柜、仪表柜、温度和压力监测一次仪表、联锁保护、电视监视等。
包括上料机、料斗、远程可调给料机、进料管、风力输送等。
② 生物质燃料和干污泥混合焚烧系统
包括一次焚烧室、二次焚烧室、混合降温室、高温排渣装置、干污泥远程可调给料机等组成。
③脱硝系统
由SNCR脱硝装置、PLC 控制箱、阀门等组成。
④除尘系统
包括高温除尘器、进风分配管、灰斗、支架、汇风管、自动出灰装置、旋风除尘器本体、保温、滤袋、袋笼、脉冲阀、PLC 控制箱、出灰螺旋、储气罐、空压机、布袋除尘器本体、滤袋、阀门、布袋蛟龙等。
⑤污泥干燥系统
由污泥干燥机、污泥料斗、污泥搅拌机、污泥输送机、进风分配管、出风管等组成。
➅碱洗系统
包括碱洗塔本体、风机、喷淋装置、循环泵、阀门等。
⑦洗涤除臭系统
包括等离子除臭装置本体、等离子发生器、循环泵、阀门等。
⑧烟风系统
包括一次风机、二次风机、引风机、连接烟道、连接风道、烟囱等
⑨电气仪表控制系统
包括电气柜、仪表柜、温度和压力监测一次仪表、联锁保护、电视监视等。
工艺流程
运行成本分析
| 运行成本分析 | 备注 | |||
|---|---|---|---|---|
| 电耗 | 11700 | 千瓦时 | 11700元/天 | |
| 电价 | 1 | 元/度 | ||
| 自来水水费 | 2.3 | 元/t | 124t/dx2.3=285.2元/天 | |
| 接管排放处理费 | 6.91 | 元/t | 150t/dx6.91=1036元/天 | |
| 辅助燃料生物质 | 1100 | 元/t | 1100元x11.7吨/天=12870/天 | |
| 辅助燃料热值 | 3500 | Kcal/kg | ||
| 污泥热值 | 1600 | Kcal/kg | ||
| 药剂费 | 5369 | 元/天 | 元/天÷350吨=15.34元/吨 | |
| 电耗 | 折吨成本 | 36.8 | 元/吨 | |
| 燃料能耗 | 折吨成本 | 40.47 | 元/吨 | |
| 水费 | 折吨成本 | 0.9 | 元/吨 | |
| 接管排放费 | 折吨成本 | 3.26 | 元/吨 | |
| 药剂费 | 折吨成本 | 15.34 | 元/吨 | |
| 维修 | 折吨成本 | 4.91 | 元/吨 | 维修费500000元/年 |
| 员工费 | 折吨成本 | 12.57 | 元/吨 | 六人一班 · 两班制 10000元/月 |
| 总运行费 | 折吨成本 | 114.25 | 元/吨 | |


